Fortinet white logo
Fortinet white logo

Administration Guide

Event Handling widgets

Event Handling widgets

The Event Handling widgets show the number and classification of the FortiEDR security events. The charts and graphs are color-coded according to security event classification:

  • Red: Critical
  • Yellow: High
  • Grey: Medium
  • Green: Safe

Each security event that is detected by the FortiEDR system is initially marked as unread and unhandled. Multiple users may be using the FortiEDR Central Manager in parallel. The Unread and Unhandled statuses enable users to keep track of whether anyone has read and handled the message.

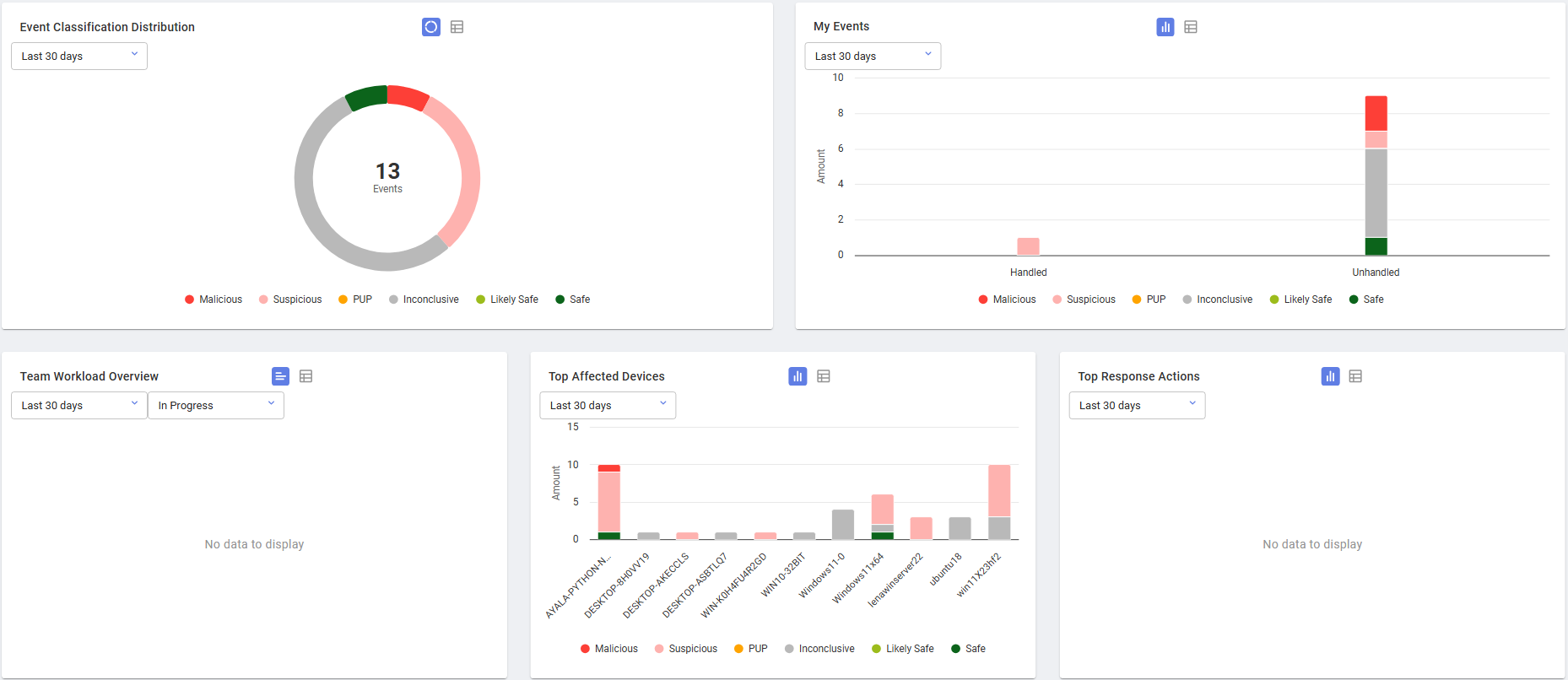
Event Handling widgets

Event Handling widgets

The Event Handling widgets show the number and classification of the FortiEDR security events. The charts and graphs are color-coded according to security event classification:

  • Red: Critical
  • Yellow: High
  • Grey: Medium
  • Green: Safe

Each security event that is detected by the FortiEDR system is initially marked as unread and unhandled. Multiple users may be using the FortiEDR Central Manager in parallel. The Unread and Unhandled statuses enable users to keep track of whether anyone has read and handled the message.