Fortinet white logo
Fortinet white logo

User Guide

Switch Port Statistics

Switch Port Statistics

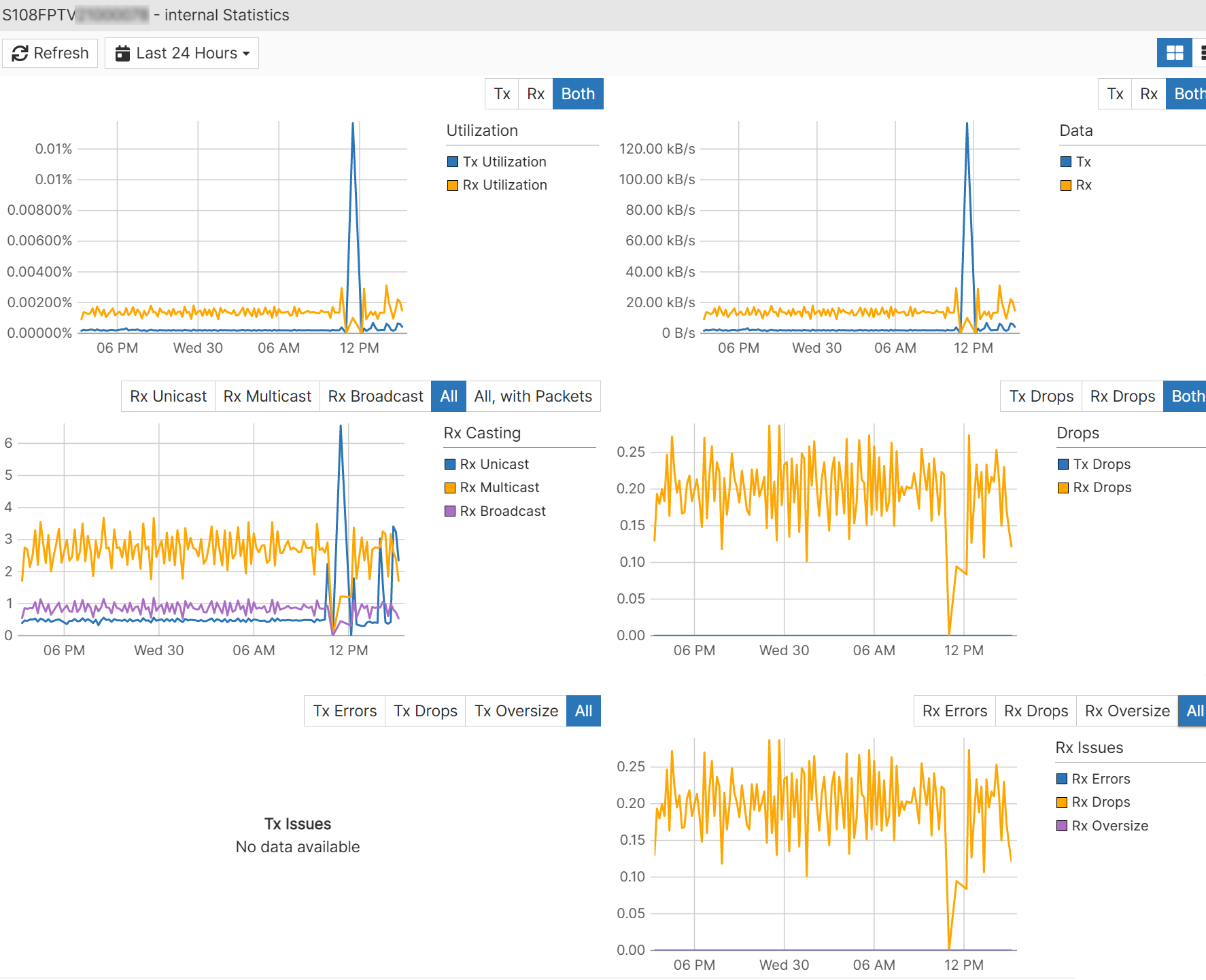
The Switch Port Statistics pane can display the following graphs for each port:

  • TX Utilization—Percentage of bandwidth usage for transmitted traffic
  • RX Utilization—Percentage of bandwidth usage for received traffic
  • TX bps—Transmitted bits per second
  • TX Packets—Transmitted packets per second
  • TX Unicast—Transmitted unicast packets per second
  • TX Multicast—Transmitted multicast packets per second
  • TX Broadcast—Transmitted broadcast packets per second
  • TX Errors—Errors in transmitted packets per second
  • TX Drops—Dropped packets in transmitted packets per second
  • TX Oversize—Oversized packets in transmitted packets per second
  • RX bps—Received bits per second
  • RX Packets—Received packets per second
  • RX Unicast—Received unicast packets per second
  • RX Broadcast—Received broadcast packets per second
  • RX Errors—Errors in received packets per second
  • RX Drops—Dropped packets in received packets per second
  • RX Oversize—Oversized packets in received packet per second
  • Undersize—Number of undersized packets
  • Fragments—Number of fragments
  • Jabbers—Number of jabbers
  • Collisions—Number of packet collisions
  • CRC Alignments—Number of CRC/alignment errors
  • L3 Packets—Number of layer-3 packets

Select each graph to display a larger version with additional options.

Select a row and click View Details for a graphical representation of the statistics.

To find a specific switch, enter part or all of the host name in the Search field.

Switch Port Statistics

Switch Port Statistics

The Switch Port Statistics pane can display the following graphs for each port:

  • TX Utilization—Percentage of bandwidth usage for transmitted traffic
  • RX Utilization—Percentage of bandwidth usage for received traffic
  • TX bps—Transmitted bits per second
  • TX Packets—Transmitted packets per second
  • TX Unicast—Transmitted unicast packets per second
  • TX Multicast—Transmitted multicast packets per second
  • TX Broadcast—Transmitted broadcast packets per second
  • TX Errors—Errors in transmitted packets per second
  • TX Drops—Dropped packets in transmitted packets per second
  • TX Oversize—Oversized packets in transmitted packets per second
  • RX bps—Received bits per second
  • RX Packets—Received packets per second
  • RX Unicast—Received unicast packets per second
  • RX Broadcast—Received broadcast packets per second
  • RX Errors—Errors in received packets per second
  • RX Drops—Dropped packets in received packets per second
  • RX Oversize—Oversized packets in received packet per second
  • Undersize—Number of undersized packets
  • Fragments—Number of fragments
  • Jabbers—Number of jabbers
  • Collisions—Number of packet collisions
  • CRC Alignments—Number of CRC/alignment errors
  • L3 Packets—Number of layer-3 packets

Select each graph to display a larger version with additional options.

Select a row and click View Details for a graphical representation of the statistics.

To find a specific switch, enter part or all of the host name in the Search field.