Fortinet white logo
Fortinet white logo

FortiDLP Console User Guide

SaaS apps

SaaS apps

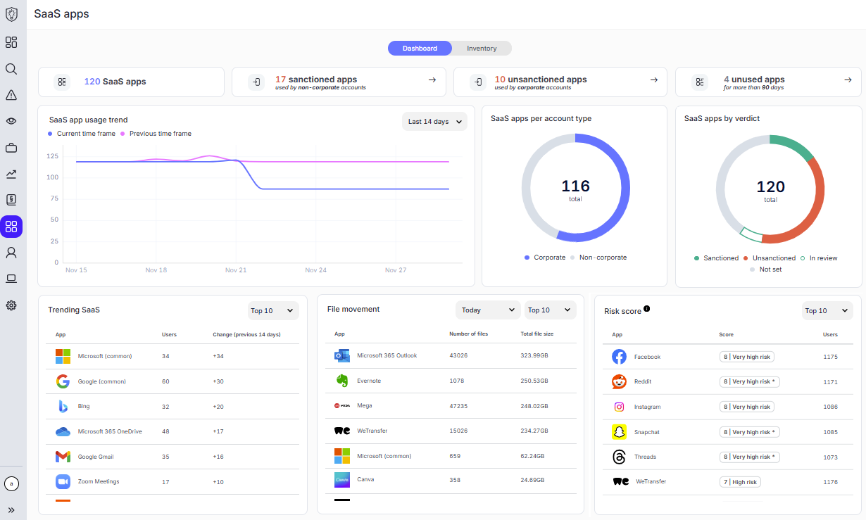
The SaaS apps module offers a holistic view of node and user interactions with Software-as-a-Service (SaaS) apps, that is, cloud-based applications accessed through an internet connection. This feature collates browser activity, classifies it by application, and aggregates it so that you can spot potential risks for web-based data exposure across your organization.

The SaaS apps module also integrates with policies, enabling you to detect and block unauthorized web app use, including file uploads and downloads, copied-and-pasted text, and printing. For advanced protection, you can also Preview our origin-tracking SaaS apps policy capabilities, which allow the FortiDLP Agent to monitor sensitive files downloaded from specified web apps—across file renames, moves, and copies—and block exfiltration attempts. For details on SaaS app policy configuration, refer to SaaS apps and SaaS apps: origin in the FortiDLP Policies Reference Guide.

The SaaS apps module is split into an Inventory tab and a Dashboard tab:

  • Inventory tab: A view that lists all the SaaS apps that have been added to the inventory, either automatically by an entity's browser activity or manually by an operator.
  • Dashboard tab: A view that summarizes SaaS app activity in interactive widgets, informing you of the number of apps in the inventory, files that have been transferred from an app, and more.

SaaS apps

SaaS apps

The SaaS apps module offers a holistic view of node and user interactions with Software-as-a-Service (SaaS) apps, that is, cloud-based applications accessed through an internet connection. This feature collates browser activity, classifies it by application, and aggregates it so that you can spot potential risks for web-based data exposure across your organization.

The SaaS apps module also integrates with policies, enabling you to detect and block unauthorized web app use, including file uploads and downloads, copied-and-pasted text, and printing. For advanced protection, you can also Preview our origin-tracking SaaS apps policy capabilities, which allow the FortiDLP Agent to monitor sensitive files downloaded from specified web apps—across file renames, moves, and copies—and block exfiltration attempts. For details on SaaS app policy configuration, refer to SaaS apps and SaaS apps: origin in the FortiDLP Policies Reference Guide.

The SaaS apps module is split into an Inventory tab and a Dashboard tab:

  • Inventory tab: A view that lists all the SaaS apps that have been added to the inventory, either automatically by an entity's browser activity or manually by an operator.
  • Dashboard tab: A view that summarizes SaaS app activity in interactive widgets, informing you of the number of apps in the inventory, files that have been transferred from an app, and more.