Fortinet white logo
Fortinet white logo

FortiDLP Console User Guide

Dashboard tab

Dashboard tab

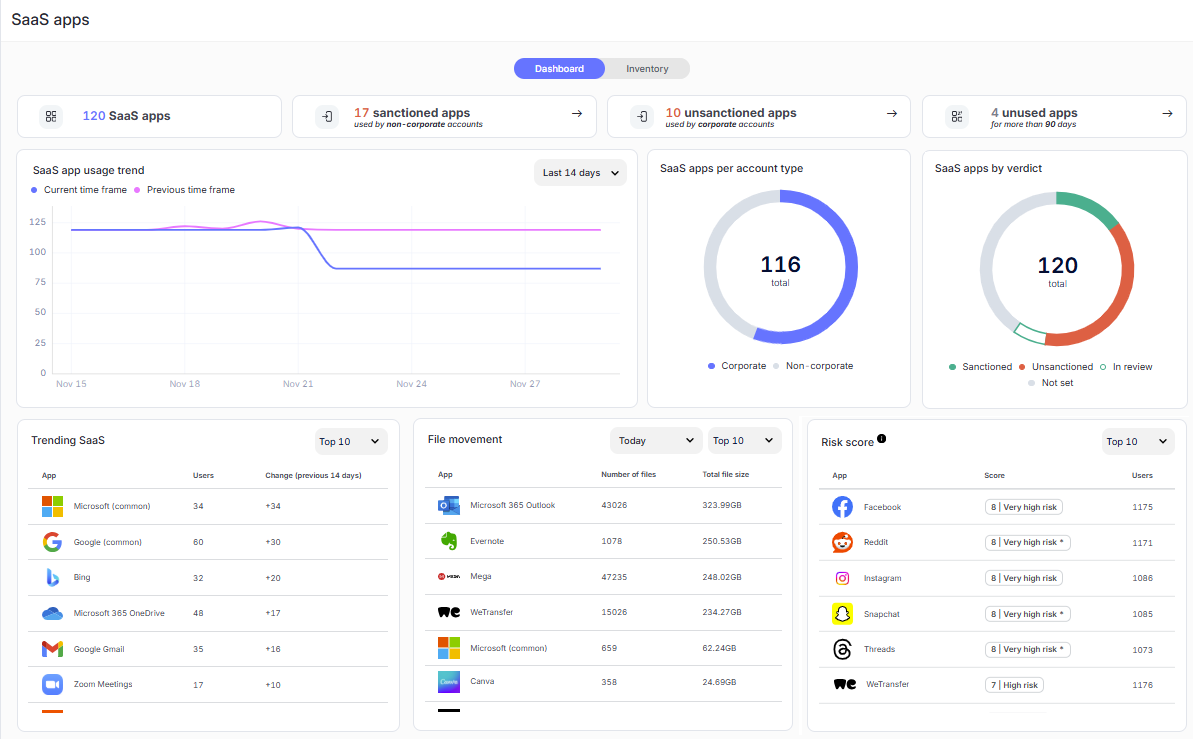
The Dashboard tab reports key information in widgets to inform you about SaaS app usage, including:

  • The number of apps that have been added to the inventory.
  • The number of sanctioned apps that have been accessed with a non-corporate account at least once.
  • The number of unsanctioned apps that have been accessed with a corporate account at least once.
  • The number of apps that have not been accessed over the last 90 days.
  • Apps that have a large number of new entities which have accessed them, including whether there has been an increase or decrease in the number of entities over the last 14 days compared to the number of new entities between 28 days ago and 14 days ago.
  • Apps that have a large amount of file uploads and/or downloads. The number of and combined size of the files is reported.
  • Apps ordered by risk score severity.

The "SaaS app usage trend" graph illustrates the number of SaaS apps used during the selected time range and the previously selected time range. Additionally, the "SaaS apps per account type" chart shows the number of apps that have been accessed with a corporate or non-corporate account at least once, and the "SaaS apps by verdict" chart shows the proportion of apps that are sanctioned, unsanctioned, in review, or not set.

Note

If an app is accessed with a corporate account and non-corporate account, for example, by different users, it will be counted twice in the "SaaS apps per account type" widget.

For more information, see Viewing the SaaS app dashboard.

Dashboard tab

Dashboard tab

The Dashboard tab reports key information in widgets to inform you about SaaS app usage, including:

  • The number of apps that have been added to the inventory.
  • The number of sanctioned apps that have been accessed with a non-corporate account at least once.
  • The number of unsanctioned apps that have been accessed with a corporate account at least once.
  • The number of apps that have not been accessed over the last 90 days.
  • Apps that have a large number of new entities which have accessed them, including whether there has been an increase or decrease in the number of entities over the last 14 days compared to the number of new entities between 28 days ago and 14 days ago.
  • Apps that have a large amount of file uploads and/or downloads. The number of and combined size of the files is reported.
  • Apps ordered by risk score severity.

The "SaaS app usage trend" graph illustrates the number of SaaS apps used during the selected time range and the previously selected time range. Additionally, the "SaaS apps per account type" chart shows the number of apps that have been accessed with a corporate or non-corporate account at least once, and the "SaaS apps by verdict" chart shows the proportion of apps that are sanctioned, unsanctioned, in review, or not set.

Note

If an app is accessed with a corporate account and non-corporate account, for example, by different users, it will be counted twice in the "SaaS apps per account type" widget.

For more information, see Viewing the SaaS app dashboard.